Grafana
2025年12月9日小于 1 分钟
https://grafana.com/grafana/download
https://gitee.com/derek2468/grafana-dashboards
配置
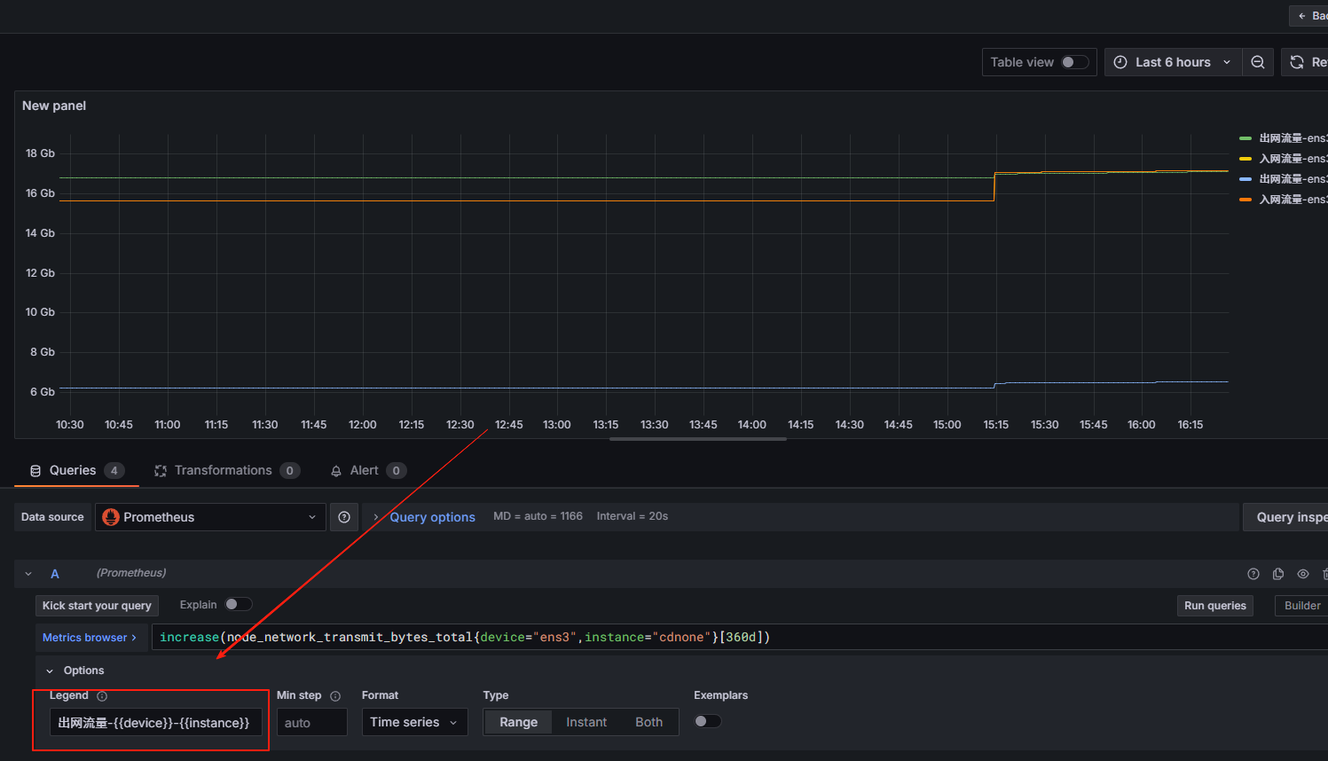
Legend
{{instance}} → 显示标签 instance 的值
{{device}} → 显示标签 device 的值
服务启动
nohup bin/grafana-server &
默认用户/密码: admin/admin案例
https://grafana.com/grafana/dashboards/13659-blackbox-exporter-http-prober/
导入id
9965
with t as (
select
table_name, concat(operate_type,'_', operate_status) as t,
count(1) as num
from schooletl_operate_log
group by table_name, operate_type, operate_status
)
select
table_name,
max(case when t = 'append_finish' then num else 0 end) as 新增成功,
max(case when t = 'append_waiting' then num else 0 end) as 新增等待,
max(case when t = 'update_finish' then num else 0 end) as 更新成功
from t
group by table_name数据下钻
- 配置跳转链接
仪表盘地址:
http://localhost:3000/d/f8e2f116-f165-4c8e-9651-358a8df1c733/new-dashboard?orgId=1
变量名称(定义变量名前加var-):var-table_name
传入的参数(输入$可进行选择):$

配置变量



配置明细

插件
api数据源
sudo bin/grafana cli plugins install yesoreyeram-infinity-datasource- 解析数据包
